开启企业级信息化的新范式

提升企业驾驭复杂场景及频繁变更的能力

快速上手 → 即刻体验 (opens new window)

为企业而设计

需求变更源于市场变化,您需要一套灵活可扩展的平台,ELCube定位于企业级软件场景,为企业实现可扩展的柔性系统

还原业务本质

您可能一直在寻找一个能够支撑变化的技术架构,ELCube提供了一套业务建模的功能,通过建模的方式支撑业务变更

灵活而且强大

高效、快速、灵活是您的诉求,ELCube采用低代码设计模式,您可以在系统中构建您的业务逻辑来满足灵活性的需要

关于 ELCube

ELCube(逻辑魔方),解决企业变更曲线与软件跟随曲线不匹配的问题。 我们致力于开发一套快速、灵活的企业级平台模型,让企业更从容,让技术人员走出困境。 用业务建模的方式解决复杂业务问题,而不是用技术堆砌的方式绑定企业。

行业洞察

您的企业变更速率与软件跟随曲线不匹配

企业一直处于变革过程,传统的软件模式无法很好的跟随企业变更。软件生命周期一般在3-5年,无法持续支撑企业长周期的要求

变化|企业总是持续地、不可预知地发生着变化
效率|您的系统不能满足业务变化源于功能的僵化
投入|面对持续投入和重复建设,但效果不明显
技术|您希望技术自主可控,不被限制和绑定
目标|科技与业务的融合才能达成企业的战略目标

开源理念

技术是工具,用好技术是艺术

长期以来,大多数人关注的是技术本身,但如何用好技术其实更重要
我们致力于为您提供端到端的服务,帮助企业实现业务与技术的融合

开源无关价值,而是聚焦转型

数字化转型不仅是一种技术提升,而是一种文化和管理理念的转型
开源的目的是希望我们共同将精力聚焦在转型本身而非技术细节

ELCube概览

单据配置-全览功能逻辑和细节

组件管理-实现组件式模块式开发

代码管理-可视化查看/编辑代码

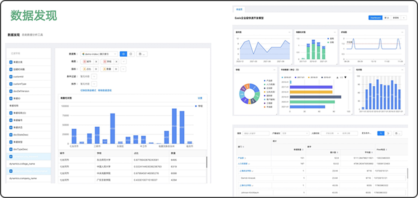
通过数据发现去找到问题原因

通过仪表盘总揽业务情况

通过多维报表查看数据

模型理论

ELCube能帮助您快速地构建业务模型

ELCube提供了一套业务建模的软件实施工艺
您可以快速的在ELCube中构建您的业务流程
能否灵活的支持业务的变化更取决于功能架构
用业务建模的方式解决业务变化是更有效的方式
约定+配置+开发的方式是企业信息化的新范式

约定决定配置,配置决定开发
ELCube具备低代码平台的特性,但不止于低代码

约定

企业所参与的业务场景中具有一定的行业特性,他们都具备一定的规则,这些规则常被称为“领域模型”,合理的约定层能够在满足业务特性的前提下提供良好的扩展性

配置

在ELCube中您可以将业务交易的过程以及业务逻辑通过配置的方式实现,并可以根据需求的变更随时调整他们,在响应变更的同时又不破坏系统功能的整体性

开发

开发人员可以通过编写代码和增加表达式语言的方式实现逻辑细节,这些细节的逻辑通过配置的方式作用到具体的功能,当逻辑发生变更 时可以轻易地调整

功能特性

企业的业务场景是复杂的网状结构,
您可以采用业务建模的方式还原业务的本质

本范例给出了一套融资租赁业务的场景展示

您可以通过ELCube提供的功能快速搭建业务场景, 一个平台可以同时支持多种业务场景

业务模式的复杂性源于交易伙伴间的
交易流程,ELCube帮助您有效地管理他们

融资租赁场景的交易伙伴是基于多方交易的复杂金融场景业务

您可以通过ELCube管理您的交易相关方,并通过配置的方式扩展角色,一个对象可以同时拥有多个角色

像画图一样简单简便,您可以为每一个交易环节增加审批流程

ELCube改变了传统系统对工作流的使用方式
工作流仅负责业务审批,避免过于依赖工作流
交易环节之间的跳转在ELCube中配置实现
交易环节内的业务审批通过工作流完成

您可以将您的业务决策和规则线上化,
修改这些规则无需编写代码

ELCube平台支持基于DMN标准的决策建模方式
通过构建决策模型,可以将业务规则植入系统中
满足业务决策、风险预警、合规安全等场景需求

您可以在ELCube中通过数据发现、数据可视 化、数据发布来管理和探查业务数据

您可以在ELCube中快速实现可视化报表、仪表盘、数据大屏
数据报表的创建过程无需编码
数据响应速度可以达到千万级数据秒级查询

在ELCube中系统的发布和功能更新是一个很便捷的过程

LCube为您提供了一套配置与代码的部署功能
您可以方便的管理配置的版本、组件代码的版本
还能在开发、测试、生产环境中同步无需重启应用

技术架构

良好的技术架构能够让您随时扩展

秒级响应
业务场景隔离|流程可视化|敏捷性
灵活扩展
数据无关性|前后端分离|读写分离
业务建模
卡片组件化|高可配置化|快速增强开发

关于团队

独具特色的团队

我们一直在探究事物的本质,从第一性原理出发寻找问题的原点,用最恰当的方式解决特定的问题,不断的学习和思考形成我们的洞见,通过分享和交流不断提高

了解更多>>

团队努力的目标

我们一直从事企业级软件开发,企业在信息化方面投入了大量的资金,开发者面对需求变更痛苦不堪,我们致力于解决这些问题,让企业实现科技与业务的融合

了解更多>>

分享包容的心态

开源免费不忘初心,我们现在的积累和成果是因为站在前人的肩膀上,技术是无国界的是属于所有开发者的,我们致力于开发出用户钟爱的产品并能做到开诚布公

了解更多>>

开源声明

ELCube 遵照AGPL-3.0协议开放源代码,在遵照协议约束条件下,您可以自由传播和修改。 协议原文见LICENSE文件,或查阅

http://www.gnu.org/licenses/agpl-3.0.html